memory leak in kubelet 1.12.5
What happened:
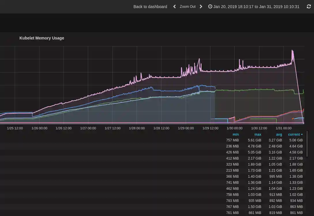
After upgrading to kubernetes 1.12.5 we observe failing nodes, that are caused by kubelet eating all over the memory after some time.
I use image k8s.gcr.io/hyperkube:v1.12.5 to run kubelet on 102 clusters and since a week we see some nodes leaking memory, caused by kubelet.
I investigated some of these kubelets with strace and pprof.
With 3s of running strace I saw >= 50 openat() calls to the same file from the same threadid (pid) from kubelet:
50 [pid 12416] openat(10, "__pycache__", O_RDONLY|O_NOCTTY|O_NONBLOCK|O_DIRECTORY|O_NOFOLLOW) = 8
54 [pid 12368] openat(6, "__pycache__", O_RDONLY|O_NOCTTY|O_NONBLOCK|O_DIRECTORY|O_NOFOLLOW) = 4
72 [pid 12368] openat(8, "__pycache__", O_RDONLY|O_NOCTTY|O_NONBLOCK|O_DIRECTORY|O_NOFOLLOW) = 4
80 [pid 12368] openat(4, "__pycache__", O_RDONLY|O_NOCTTY|O_NONBLOCK|O_DIRECTORY|O_NOFOLLOW) = 3
85 [pid 12416] openat(8, "__pycache__", O_RDONLY|O_NOCTTY|O_NONBLOCK|O_DIRECTORY|O_NOFOLLOW) = 6
If I do pprof kubelet it shows client_go metrics and compress is taking over most of the compute time.
(pprof) root@ip-172-31-10-50:~# go tool pprof http://localhost:10248/debug/pprof/heap
Fetching profile from http://localhost:10248/debug/pprof/heap
Saved profile in /root/pprof/pprof.hyperkube.localhost:10248.alloc_objects.alloc_space.inuse_objects.inuse_space.002.pb.gz
Entering interactive mode (type "help" for commands)
(pprof) top
2406.93MB of 2451.55MB total (98.18%)
Dropped 2863 nodes (cum <= 12.26MB)
Showing top 10 nodes out of 34 (cum >= 2411.39MB)
flat flat% sum% cum cum%
2082.07MB 84.93% 84.93% 2082.07MB 84.93% k8s.io/kubernetes/vendor/github.com/beorn7/perks/quantile.newStream (inline)
311.65MB 12.71% 97.64% 2398.72MB 97.84% k8s.io/kubernetes/vendor/github.com/prometheus/client_golang/prometheus.newSummary
10.71MB 0.44% 98.08% 2414.43MB 98.49% k8s.io/kubernetes/vendor/github.com/prometheus/client_golang/prometheus.(*MetricVec).getOrCreateMetricWithLabelValues
2.50MB 0.1% 98.18% 2084.57MB 85.03% k8s.io/kubernetes/vendor/github.com/beorn7/perks/quantile.NewTargeted
0 0% 98.18% 2412.06MB 98.39% k8s.io/kubernetes/cmd/kubelet/app.startKubelet.func1
0 0% 98.18% 2412.06MB 98.39% k8s.io/kubernetes/pkg/kubelet.(*Kubelet).HandlePodAdditions
0 0% 98.18% 2412.06MB 98.39% k8s.io/kubernetes/pkg/kubelet.(*Kubelet).Run
0 0% 98.18% 2412.06MB 98.39% k8s.io/kubernetes/pkg/kubelet.(*Kubelet).syncLoop
0 0% 98.18% 2412.06MB 98.39% k8s.io/kubernetes/pkg/kubelet.(*Kubelet).syncLoopIteration
0 0% 98.18% 2411.39MB 98.36% k8s.io/kubernetes/pkg/kubelet/pod.(*basicManager).AddPod
The reflector metrics seem to be the problem:
curl -s localhost:10255/metrics | sed 's/{.*//' | sort | uniq -c | sort -nr
25749 reflector_watch_duration_seconds
25749 reflector_list_duration_seconds
25749 reflector_items_per_watch
25749 reflector_items_per_list
8583 reflector_watches_total
8583 reflector_watch_duration_seconds_sum
8583 reflector_watch_duration_seconds_count
8583 reflector_short_watches_total
8583 reflector_lists_total
8583 reflector_list_duration_seconds_sum
8583 reflector_list_duration_seconds_count
8583 reflector_last_resource_version
8583 reflector_items_per_watch_sum
8583 reflector_items_per_watch_count
8583 reflector_items_per_list_sum
8583 reflector_items_per_list_count
165 storage_operation_duration_seconds_bucket
51 kubelet_runtime_operations_latency_microseconds
44 rest_client_request_latency_seconds_bucket
33 kubelet_docker_operations_latency_microseconds
17 kubelet_runtime_operations_latency_microseconds_sum
17 kubelet_runtime_operations_latency_microseconds_count
17 kubelet_runtime_operations
What you expected to happen:
I expect that kubelet does not need so much memory
How to reproduce it (as minimally and precisely as possible):
I don't know
Anything else we need to know?:
One of the affected clusters has only 120 Pods and 3 Pods are in CrashLoopBackOff state, one pod since 6 days on an affected node which was investigated.
Environment:
- Kubernetes version (use
kubectl version): v1.12.5 - Cloud provider or hardware configuration: AWS
- OS (e.g. from /etc/os-release):
# cat /etc/os-release
NAME="Container Linux by CoreOS"
ID=coreos
VERSION=1800.7.0
VERSION_ID=1800.7.0
BUILD_ID=2018-08-15-2254
PRETTY_NAME="Container Linux by CoreOS 1800.7.0 (Rhyolite)"
ANSI_COLOR="38;5;75"
HOME_URL="https://coreos.com/"
BUG_REPORT_URL="https://issues.coreos.com"
COREOS_BOARD="amd64-usr"
- Kernel (e.g.
uname -a): Linux ip-172-31-10-50.eu-central-1.compute.internal 4.14.63-coreos Unit test coverage in Kubelet is lousy. (~30%) #1 SMP Wed Aug 15 22:26:16 UTC 2018 x86_64 Intel(R) Xeon(R) CPU E5-2686 v4 @ 2.30GHz GenuineIntel GNU/Linux - Install tools: custom https://github.com/zalando-incubator/kubernetes-on-aws

