中文 | English
项目简介
WHartTest 是一个基于 Django REST Framework 构建的AI驱动测试自动化平台,核心功能是通过AI智能生成测试用例。平台集成了 LangChain、MCP(Model Context Protocol)工具调用、项目管理、需求评审、测试用例管理以及先进的知识库管理和文档理解功能。利用大语言模型和多种嵌入服务(OpenAI、Azure OpenAI、Ollama等)的能力,自动化生成高质量的测试用例,并结合知识库提供更精准的测试辅助,为测试团队提供一个完整的智能测试管理解决方案。
平台功能
AI智能测试用例生成
基于大语言模型(LLM)技术,实现从需求到测试用例的智能转化:
- 多源输入:支持需求文档、对话交互、API文档等多种输入方式
- 结构化输出:自动生成包含测试步骤、前置条件、输入数据、期望结果、优先级(P0-P3)的完整用例
- 多模型支持:集成 OpenAI、Azure OpenAI、Ollama、Xinference 等多种嵌入服务
知识库管理与文档理解
构建项目级知识库,为AI生成提供精准上下文:
- 多格式支持:PDF、Word、Excel、PPT、Markdown、网页链接等
- 智能分块:自动文档解析、分块与向量化存储
- 语义检索:基于向量相似度的精准知识检索
- Reranker精排:支持配置重排序模型提升检索精度
MCP工具集成
通过 Model Context Protocol 实现AI与测试工具的无缝对接:
- 浏览器自动化:集成 Playwright,支持页面操作、元素定位、截图录屏
- 多协议支持:streamable-http、SSE 等传输协议
- HITL人工审批:敏感操作支持人工确认机制
- 自定义扩展:支持接入第三方工具和服务
需求评审与风险分析
AI驱动的需求质量评估,提前识别潜在风险:
- 六维评分体系:完整度、清晰度、一致性、可测性、可行性、逻辑性
- 问题追踪:自动识别需求中的模糊点、矛盾点、遗漏点
- 改进建议:提供针对性的需求优化和测试策略建议
测试用例管理
全生命周期的测试用例管理能力:
- 多级模块:支持5级子模块的用例组织结构
- 用例审核:待审核、通过、优化、不可用等状态流转
- 测试套件:灵活组合用例,支持并发执行配置
- 批量操作:用例的批量创建、编辑、移动、删除
UI自动化测试
低代码UI自动化,降低自动化测试门槛:
- 多定位策略:CSS、XPath、Text、Role、Label 等元素定位方式
- 可视化编排:拖拽式步骤编排,支持条件判断、循环、断言
- 环境管理:多浏览器支持(Chromium/Firefox/WebKit)、环境配置切换
- 执行记录:完整的截图、视频、Trace追踪、执行日志
APP自动化测试
集成 mobile-mcp,支持移动端应用自动化测试:
- 多平台支持:Android、iOS 移动设备自动化
- 设备管理:设备连接状态检测、设备信息获取
- 应用操作:应用安装/卸载/启动/停止
- 元素交互:点击、滑动、输入、手势操作
- 屏幕操作:截图、录屏、屏幕亮度/音量调节
- 系统操作:通知栏操作、权限管理、网络切换
Skill智能技能系统
可扩展的Agent技能管理框架:
- 多来源导入:支持 ZIP 文件上传、Git 仓库导入
- SKILL.md规范:标准化的技能描述文件
- 安全隔离:技能文件独立存储,防止路径穿越攻击
- 专属资源:加入技术交流群获取经过微调优化的 Skills 和 MCP 工具包
执行报告与分析
全面的测试执行结果分析:
- 实时监控:执行进度、状态实时更新
- 多维度统计:通过率、执行时长、失败原因分析
- 历史对比:支持执行结果的历史趋势分析
文档
详细文档请访问:https://mgdaaslab.github.io/WHartTest/
快速开始
Docker 部署(推荐 - 开箱即用)
# 1. 克隆仓库 git clone https://github.com/MGdaasLab/WHartTest.git cd WHartTest # 2. 准备配置(使用默认配置,包含自动生成的API Key) cp .env.example .env # 3. 一键启动(以下两种方式二选一) # 方式一:使用部署脚本(推荐,支持镜像源择优) ./run_compose.sh # 方式二:直接使用 docker-compose docker-compose up -d # 4. 访问系统 # http://localhost:8913 (admin/admin123456)
就这么简单! 系统会自动创建默认API Key,MCP服务开箱即用。
统一部署脚本
如果你使用仓库自带脚本部署,现在启动后会先让你在“远程拉镜像”和“本地构建镜像”之间二选一:
这个脚本现在会:
- 先选择部署方式:
remote远程镜像下载,或local本地构建镜像 remote模式会自动在内置远程镜像仓库候选里测速择优,用户只需选择1即可remote会按仓库类型分别选择:Docker Hub 使用官方 /docker.1panel.live/docker.1ms.run/docker.xuanyuan.me/docker.m.daocloud.io,GHCR 使用官方 /ghcr.1ms.run/ghcr.nju.edu.cn/ghcr.m.daocloud.io,MCR 使用官方 /mcr.azure.cn/mcr.m.daocloud.iolocal模式会自动探测当前网络下更快的APT / PyPI / npm / Hugging Face下载地址- Python 依赖安装现在支持自动回退:首选测速最快的 PyPI 源,某个包下载超时会顺序切到其余候选继续安装
local内置候选包含官方源、清华、中科大、阿里云、腾讯云、华为云、北外、上海交大、npmmirror、hf-mirror等- 支持通过环境变量继续追加你自己的候选镜像源
- 本地构建默认使用 Docker 缓存,不再每次都
--no-cache
常用示例:
# 交互选择部署方式 ./run_compose.sh # 直接使用远程预构建镜像 ./run_compose.sh remote # 直接使用本地构建,并自动选择更快下载源 ./run_compose.sh local # 本地构建时强制使用原生官方源 DOCKER_SOURCE_PROFILE=native ./run_compose.sh local # 本地构建时强制只在镜像源里择优 DOCKER_SOURCE_PROFILE=mirror ./run_compose.sh local # 给 PyPI 追加自定义候选源(注意用引号包起来) DOCKER_PIP_CANDIDATES_EXTRA="corp|https://pypi.example.com/simple|https://pypi.example.com/simple/pip/" ./run_compose.sh local # 只有在本地全量重建时才禁用缓存 DOCKER_BUILD_NO_CACHE=1 ./run_compose.sh local
⚠️ 生产环境提示:请登录后台删除默认API Key并创建新的安全密钥。详见 快速启动指南
详细的部署说明请参考:
- 快速启动指南 - 推荐新用户阅读
- GitHub 自动构建部署指南
- 完整部署文档
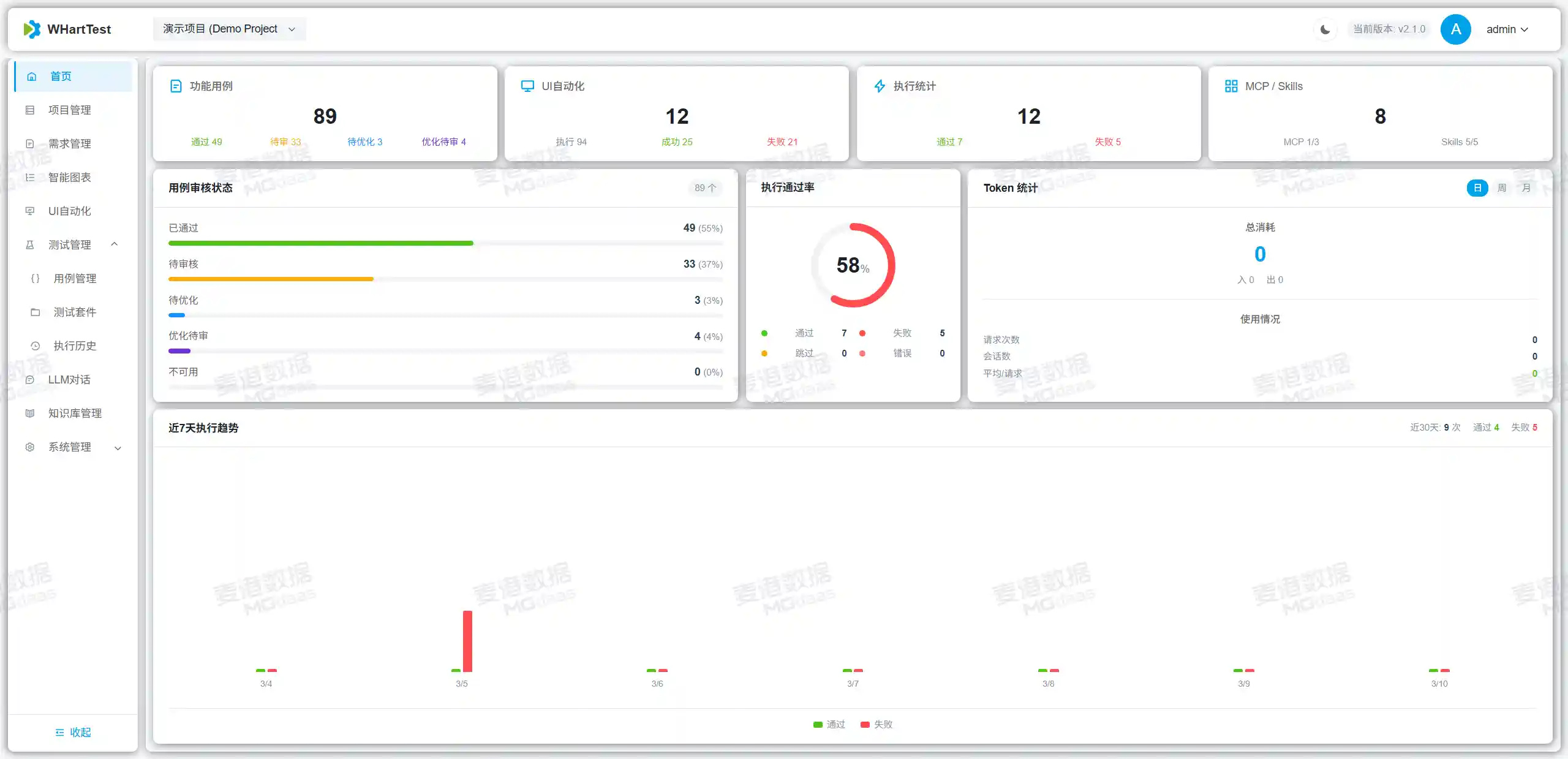
页面展示
![]() |
![]() |
![]() |
![]() |
![]() |
![]() |
![]() |
![]() |
![]() |
![]() |
![]() |
![]() |
![]() |
![]() |
![]() |
![]() |
贡献指南
- Fork 项目
- 创建功能分支
- 提交更改
- 创建 Pull Request
联系方式
如有问题或建议,请通过以下方式联系:
- 提交 Issue
- 项目讨论区
- 添加微信时请备注 github ,拉你进微信群聊。
- 加群获取最新更新信息及SKill。
qq群:
- 8xxxxxxxx0(已满)
- 1017708746
【重要安全警示】关于 v1.4.0 以及后续版本 Skills 权限及部署安全的声明
鉴于 Skills 模块具备较高的系统执行权限,为了保障您的数据与环境安全,我们做出以下严正提示:
部署建议:强烈建议仅在内网环境或受信任的私有网络中部署使用。 访问控制:切勿将服务直接暴露于公网(Public Internet),或授予任何未经身份验证及不可信人员访问权限。 免责声明:本项目(WHartTest)仅供学习与研究使用。用户需自行承担因违规部署(如开放公网、未做鉴权等)所导致的一切安全风险与后果。对于因不当配置引发的数据泄露、服务器被入侵等安全事故,WHartTest 团队不承担任何法律及连带责任。 WHartTest - AI驱动测试用例生成,让测试更智能,让开发更高效!
















