| cover | .gitbook/assets/background_docs_gitbook_2.png |
|---|---|
| coverY | 707.2806255430061 |
☁ What Is Cloudthread
{% hint style="success" %} Cloudthread is an analytics platform aimed at reducing the complexity of cloud cost management process. It surfaces cost savings opportunities, automates optimization workflows and increases transparency of your cloud spend.
Don't have an account yet? Click here to set one up! {% endhint %}
Whether you're just getting started with Cloud Financial Management or you're a veteran that's looking to contribute to a mature FinOps process, we're excited to help. Our success is measured by your engineering team's confidence in their cloud cost efficiency.
{% tabs %} {% tab title="Cost Savings Insights" %}
Cloudthread Cost Savings Insights
{% content-ref url="guides/optimizing-cloud-costs/creating-saving-threads.md" %} creating-saving-threads.md {% endcontent-ref %} {% endtab %}
{% tab title="Cloud Cost Analytics" %}
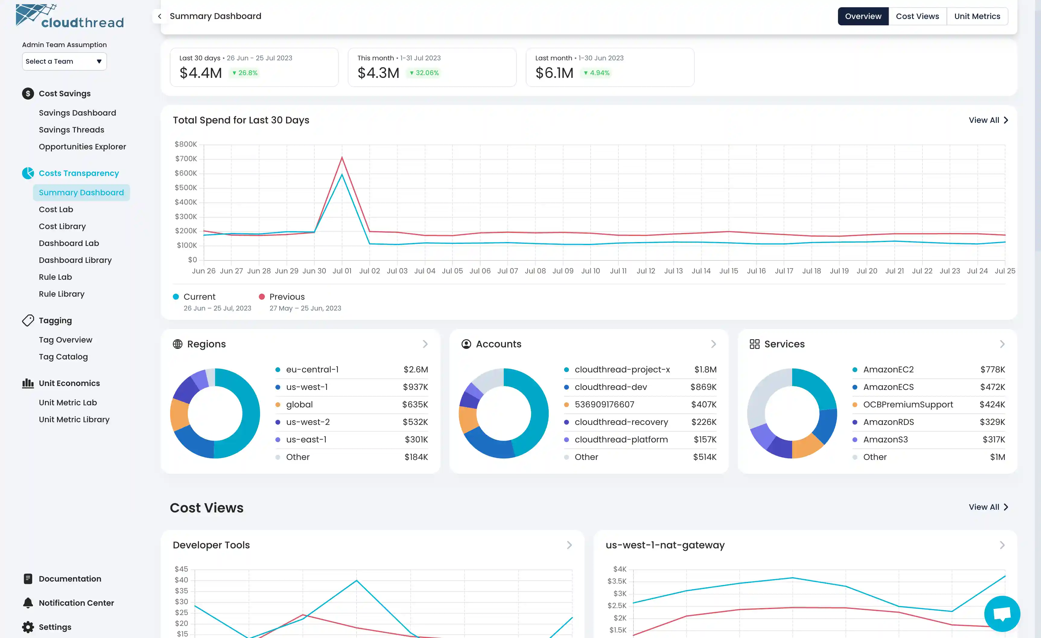
Cloudthread Cost Summary Dashboard
{% content-ref url="guides/monitoring-cloud-costs/creating-custom-dashboards.md" %} creating-custom-dashboards.md {% endcontent-ref %} {% endtab %}
{% tab title="Root Cause Analysis" %}
Cloudthread Cost Analytics Dashboard
{% content-ref url="guides/monitoring-cloud-costs/performing-root-cause-analysis.md" %} performing-root-cause-analysis.md {% endcontent-ref %} {% endtab %}
{% tab title="Unit Metrics" %}
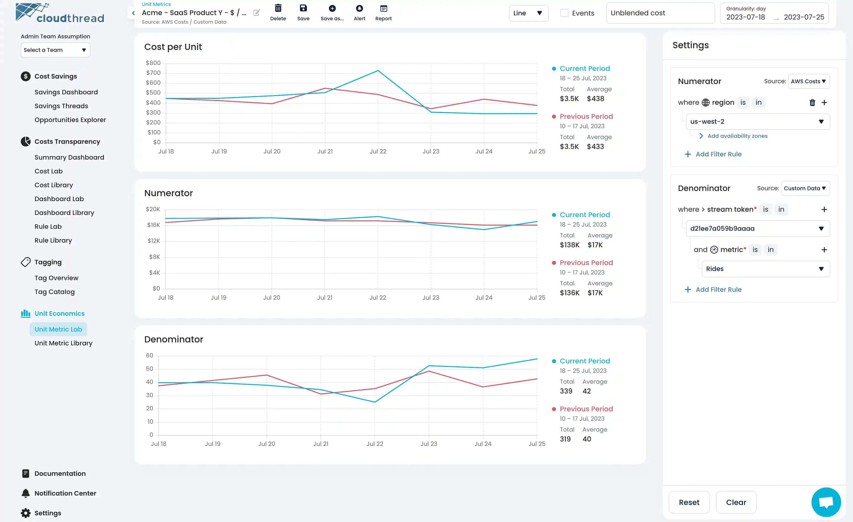
Cloudthread Unit Metrics
{% content-ref url="guides/monitoring-cloud-costs/creating-custom-unit-metrics.md" %} creating-custom-unit-metrics.md {% endcontent-ref %} {% endtab %}
{% tab title="Tag Assistant" %}
Cloudthread Tag Assistant
{% content-ref url="guides/tagging-cloud-resources/setting-up-tag-catalog.md" %} setting-up-tag-catalog.md {% endcontent-ref %} {% endtab %} {% endtabs %}
{% content-ref url="quick-start.md" %} quick-start.md {% endcontent-ref %}
{% hint style="info" %} If you are just starting with cloud cost management (a.k.a. FinOps, Cloud Financial Management), the best place to learn about the topic is FinOps Foundation. They have all necessary resources to kickstart you as well as passionate community to support your efforts.
Cloudthread is a proud partner of FinOps Foundation. {% endhint %}
With Cloudthread you can...
Have a clear action plan. Cloudthread platform provides a powerful cost savings recommendation engine that helps to guide optimization agenda.
Analyze your cloud spend in a minimalistic, easy-to-use interface. No more frustrating over-complicated tools.
Track your cloud cost efficiency with custom-defined unit metrics. We support various data sourced and let you create cloud cost unit metrics that are meaningful for your team.
Understand what is important to track. Based on your environment our system recommends unit metrics that make sense for you. So, if you not sure how to start with cloud cost efficiency and unit economics, we get you going.
Be notified and always on top of your cloud spend. Our reporting and alerting capabilities will deliver the most important information to the right people at the right time through the channels that matter.
Starting takes just 10 min
You can get started with advanced cloud cost management within just 10 minutes! Create an account and refer to onboarding section for a fast onboarding experience.
{% hint style="success" %} Cloudthread supports AWS and GCP – you can find the set up steps for both provides in the sections below. {% endhint %}
{% content-ref url="guides/onboarding/connecting-aws-account.md" %} connecting-aws-account.md {% endcontent-ref %}
{% content-ref url="guides/onboarding/connecting-gcp-billing-account.md" %} connecting-gcp-billing-account.md {% endcontent-ref %}
If you ever need help setting things up or have feature requests, don't hesitate to reach out to us at hey@cloudthread.io




