Redis Manager 是 Redis 一站式管理平台,支持集群(cluster、master-replica、sentinel)的监控、安装(除sentinel)、管理、告警以及基本的数据操作功能
集群监控:支持监控 Memory、Clients 等 Redis 重要指标;可实时查看 Redis Info、Redis Config 和 Slow Log
集群创建:支持 Docker、Machine、Humpback方式
集群管理:支持节点Forget、Replicate Of、Failover、Move Slot、Start、Stop、Restart、Delete、修改配置等功能
集群告警:支持 Memory、Clients 等指标(同监控指标),支持邮件、企业微信APP、企业微信Webhook、钉钉告警
工具箱:支持 Query、Scan 以及基本的数据操作
安装
Docker容器启动
$sudo docker run -d --net=host --name redis-manager \ -e DATASOURCE_DATABASE='redis_manager' \ -e DATASOURCE_URL='jdbc:mysql://127.0.0.1:3306/redis_manager?useUnicode=true&characterEncoding=utf-8&serverTimezone=GMT%2b8' \ -e DATASOURCE_USERNAME='root' \ -e DATASOURCE_PASSWORD='******' \ reasonduan/redis-manager
二进制包
联系方式
您在使用产品的过程中如果遇到问题或者发现需要改进的地方可以通过以下方式直接联系我们或 Pull Request。
Redis Manager 钉钉交流群
知乎专栏 https://zhuanlan.zhihu.com/c_1055846842708930560
云栖社区 https://yq.aliyun.com/album/227?spm=a2c4e.11155435.0.0.3ece24f0lQw15C
产品主要功能介绍
Dashboard
展示当前用户组监控的所有集群
集群导入
导入已存在集群
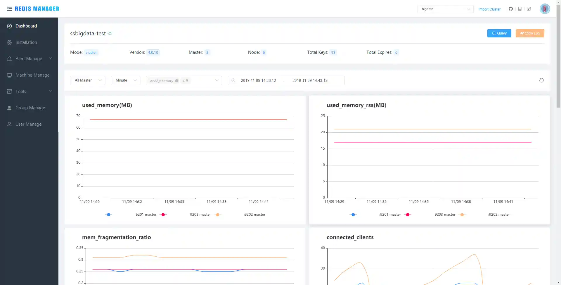
集群监控
监控 Memory、Clients 等 Redis 重要指标; 查询 Slow Log
集群管理
支持节点Forget、Replicate Of、Failover、Move Slot、Start、Stop、Restart、Delete、修改配置等功能
修改配置文件
集群告警
支持邮件、企业微信APP、企业微信Webhook、钉钉告警
数据操作
支持简单的数据操作
创建集群
目前支持 Redis Cluster、Standalone 模式的创建,包括机器安装、Docker 安装和 Humpback 安装方式
用户组管理
用户管理
用户手册
用户手册主要介绍如何使用 Redis Manager
快速启动
导入已存在集群
集群监控
节点管理
数据操作
集群告警
机器管理
集群安装
组和用户
License
RedisManager is Open Source software released under the Apache 2.0 license











