Promptfoo: LLM evals & red teaming
promptfoo is a CLI and library for evaluating and red-teaming LLM apps. Stop the trial-and-error approach - start shipping secure, reliable AI apps.
Website · Getting Started · Red Teaming · Documentation · Discord
Quick Start
npm install -g promptfoo promptfoo init --example getting-started
Also available via brew install promptfoo and pip install promptfoo. You can also use npx promptfoo@latest to run any command without installing.
Most LLM providers require an API key. Set yours as an environment variable:
export OPENAI_API_KEY=sk-abc123Once you're in the example directory, run an eval and view results:
cd getting-started promptfoo eval promptfoo view
See Getting Started (evals) or Red Teaming (vulnerability scanning) for more.
What can you do with Promptfoo?
- Test your prompts and models with automated evaluations
- Secure your LLM apps with red teaming and vulnerability scanning
- Compare models side-by-side (OpenAI, Anthropic, Azure, Bedrock, Ollama, and more)
- Automate checks in CI/CD
- Review pull requests for LLM-related security and compliance issues with code scanning
- Share results with your team
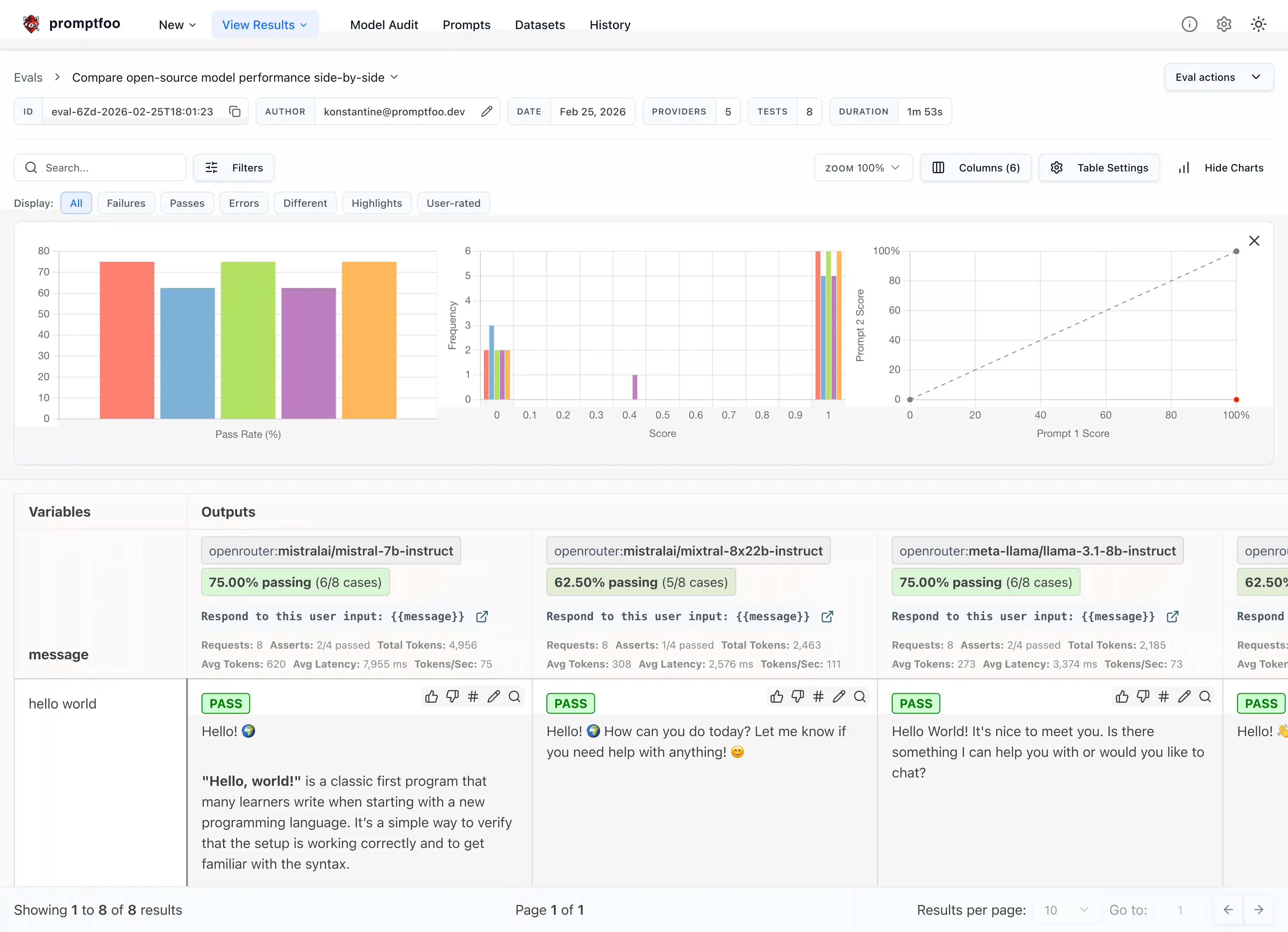
Here's what it looks like in action:
It works on the command line too:
It also can generate security vulnerability reports:
- Developer-first: Fast, with features like live reload and caching
- Private: LLM evals run 100% locally - your prompts never leave your machine
- Flexible: Works with any LLM API or programming language
- Battle-tested: Powers LLM apps serving 10M+ users in production
- Data-driven: Make decisions based on metrics, not gut feel
- Open source: MIT licensed, with an active community
Learn More
- Getting Started
- Full Documentation
- Red Teaming Guide
- CLI Usage
- Node.js Package
- Supported Models
- Code Scanning Guide
Contributing
We welcome contributions! Check out our contributing guide to get started.
Join our Discord community for help and discussion.


